
主讲人:龚滨
本期主题:污泥干化与焚烧技术
关于污泥
1污泥概述
污泥是污水处理后的终产物,是一种由有机产品、细菌菌体、无机颗粒、胶体等组成的极其复杂的非均质体,含水率可高达99%以上。
2污泥种类
市政污泥、管网污泥、河湖污泥、工业污泥(印染污泥、造纸污泥、皮革污泥、生物发酵污泥、化纤污泥、化工污泥、脱硫污泥、其他废水污泥)
3污泥特点
✦水分高(内在水分比例高,脱水难度大,一般机械脱水75-85%,加药深度脱水55-70%)
✦热值低(80%水分污泥为负热值,绝干污泥热值一般较高)
✦有害物质含量高(含有大量病菌、寄生虫卵、病毒性)
✦大部分污泥伴有恶臭
✦部分污泥重金属超标(工业废水和城镇污水混合处理现象普遍)
✦物理性状不稳定(容易流失和污染环境地下水)

常用的污泥处理方式
✦填埋方式(占用了大量的土地资源、存在地下水污染风险)
✦堆肥方式(污泥中重金属等超标、污泥肥料使用受限)
✦热处理方式(热解、碳化、焚烧等,被广泛接受和推广使用)
污泥焚烧技术
1焚烧法种类
✦污泥深度脱水后直接焚烧法
✦污泥干化后焚烧法
2焚烧法特点
✦减容率高,一般仅为原来体积的1/10
✦有机物完全焚烧完成,杀死病原菌,处理彻底
✦就近处理,避免长距离运输
✦处理速度快,不需要长期储存
✦可以回收资源,用于污泥干化、供热、发电
✦灰渣综合利用方便,建材利用
我们的技术
1处理污泥种类
✦市政污泥(城镇污水污泥、园区混合污水污泥、管网污泥、河湖淤泥等)
✦工业污泥(印染污泥、造纸污泥、皮革污泥、生物发酵污泥、化纤污泥等)
✦危废污泥(化工废水污泥、油泥等)
2处理目标
✦减量化 ✦稳定化 ✦无害化 ✦资源化 ✦低成本化
3项目方案
量身定制,实现‘五最’目标
✦最适合的处理工艺
✦最合理的系统组合
✦最经济的投资运行成本
✦高的资源回收
✦符合新的环保排放标准

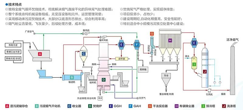
污泥蒸汽干化+流化床焚烧流程(A型)

污泥烟气干化+移动床焚烧流程(B型)

污泥深度脱水流化床焚烧发电流程(C型)
